
1、综合布线系统

2、计算机网络系统

3、卫星有线电视系统图

4、背景音乐系统
总线制

网络型

5、多媒体信息发布系统

6、周界报警系统

前端探测器手拉手,接到总线控制模块上,通过控制主机来分配这些报警器的地址
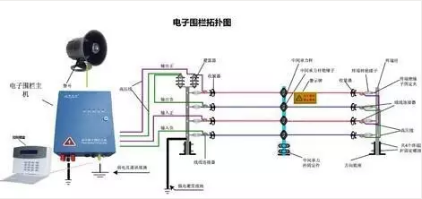
7、电子围栏系统


目前周界防范系统都选用了电子围栏系统,安装方便,误报率低。
8、视频监控系统
模拟视频监控

网络视频监控

此种视频监控系统应用较为广泛。
9、楼宇对讲系统

掌握一个品牌的系统组成,基本各个厂家都会。
10、停车场管理系统

11、门禁系统

12、电子巡更系统

前端巡更点,手持巡更棒在巡更点上打一下就可以完成。
13、智能家居系统

14、楼宇自控系统

此系统涉及的专业知识较多,建议理论加实践结合学习。
15、能源计量系统

能源计量系统的设计与施工已经划分到弱电系统中了。
16、机房设计所考虑的因素及机房组成
















